AWS ELB Access Logs OpenTelemetry Assets
Serverless Observability Serverless Security Stack
| Version | 0.1.0 (View all) |
| Subscription level What's this? |
Basic |
| Developed by What's this? |
Elastic |
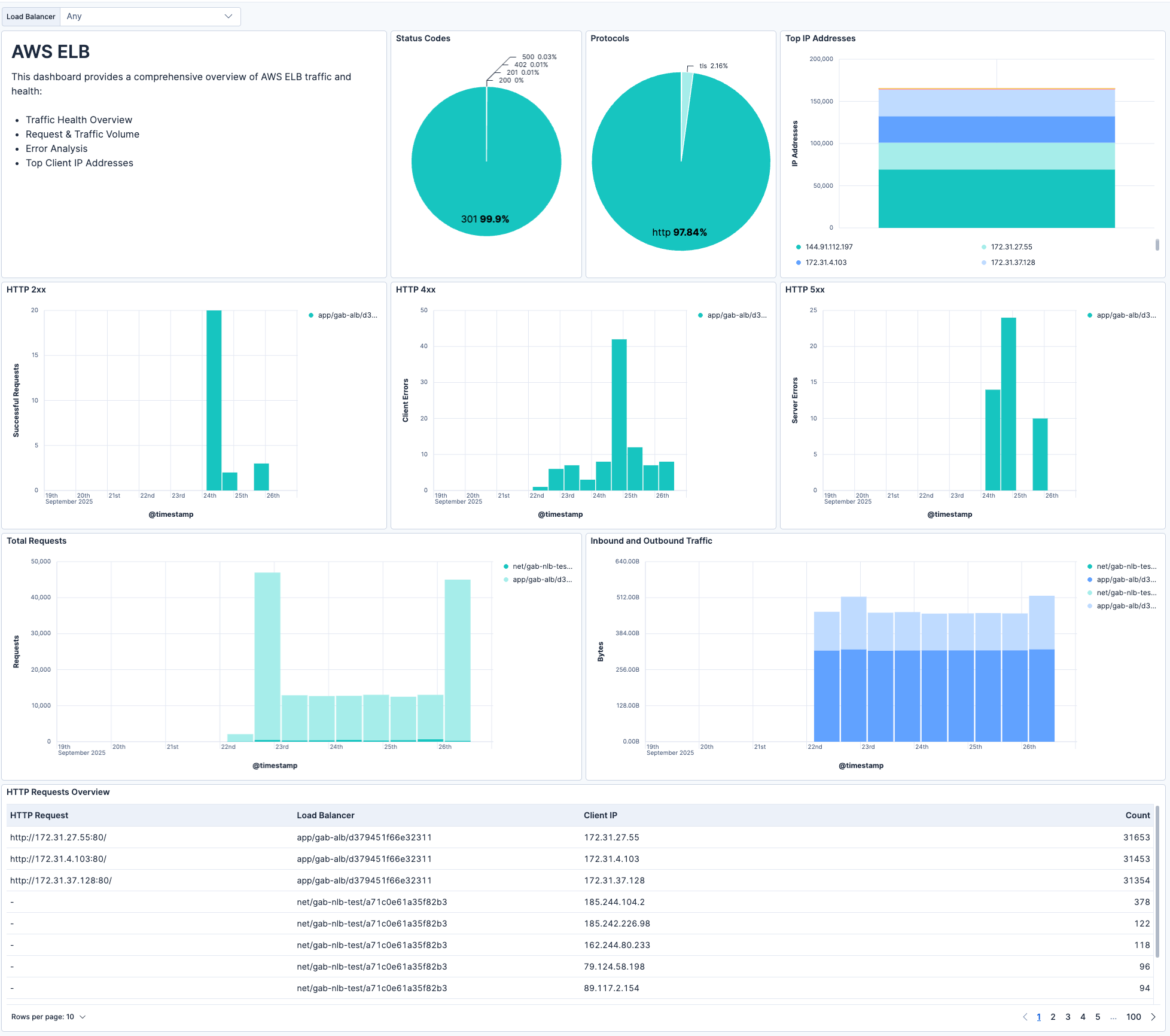
The AWS ELB Access Logs OpenTelemetry Assets allow you to collect and monitor ELB access logs. ELB access logs provides a visual representation of ELB traffic and request data, enabling you to monitor performance, security, and troubleshoot issues in real time.
The EDOT Cloud Forwarder for AWS enables you to collect Application Load Balancer (ALB), Network Load Balancer (NLB) and Classic Load Balancer access logs from Amazon S3 and forward them directly into Elastic Observability (serverless).
You need an Elastic Observability project (Serverless only) for storing, analyzing, and visualizing your ELB logs.
From the AWS side, to collect ELB access logs, you need:
- An S3 bucket for storing the logs
- A load balancer configured to export access logs to the S3 bucket. Check the official AWS docs on how to export access logs
The EDOT Cloud Forwarder for AWS supports collecting logs from:
- Application Load Balancers
- Network Load Balancers
- Classic Load Balancers
For the full documentation on how to set up the EDOT Cloud Forwarder, follow this link: EDOT Cloud Forwarder for AWS.
AWS ELB access logs provide detailed information about requests sent to your load balancer, including:
- Client IP address
- Target IP address
- Request processing times
- HTTP method, URL, and protocol
- Target status code
- Bytes received/sent
Please refer to OpenTelemetry AWS Logs encoding extension for details on log format and fields.
This integration includes one or more Kibana dashboards that visualizes the data collected by the integration. The screenshots below illustrate how the ingested data is displayed.
Changelog
| Version | Details | Kibana version(s) |
|---|---|---|
| 0.1.0 | Enhancement (View pull request) Initial draft of the AWS ELB Access Logs OpenTelemetry Assets package |
— |