Kubernetes OpenTelemetry Assets
Serverless Observability Serverless Security Stack
| Version | 1.3.0 (View all) |
| Subscription level What's this? |
Basic |
| Developed by What's this? |
Elastic |
Kubernetes OpenTelemetry Assets must be used with OpenTelemetry data. With this package will be installed assets to monitor Kubernetes clusters.
You need Elasticsearch for storing and searching your data and Kibana for visualizing and managing it. You can use our hosted Elasticsearch Service on Elastic Cloud, which is recommended, or self-manage the Elastic Stack on your own hardware.
For step-by-step instructions on how to ingest opentelemetry data using the OpenTelemetry Operator, see the Elastic Distribution for OTel Collector quickstart guide.
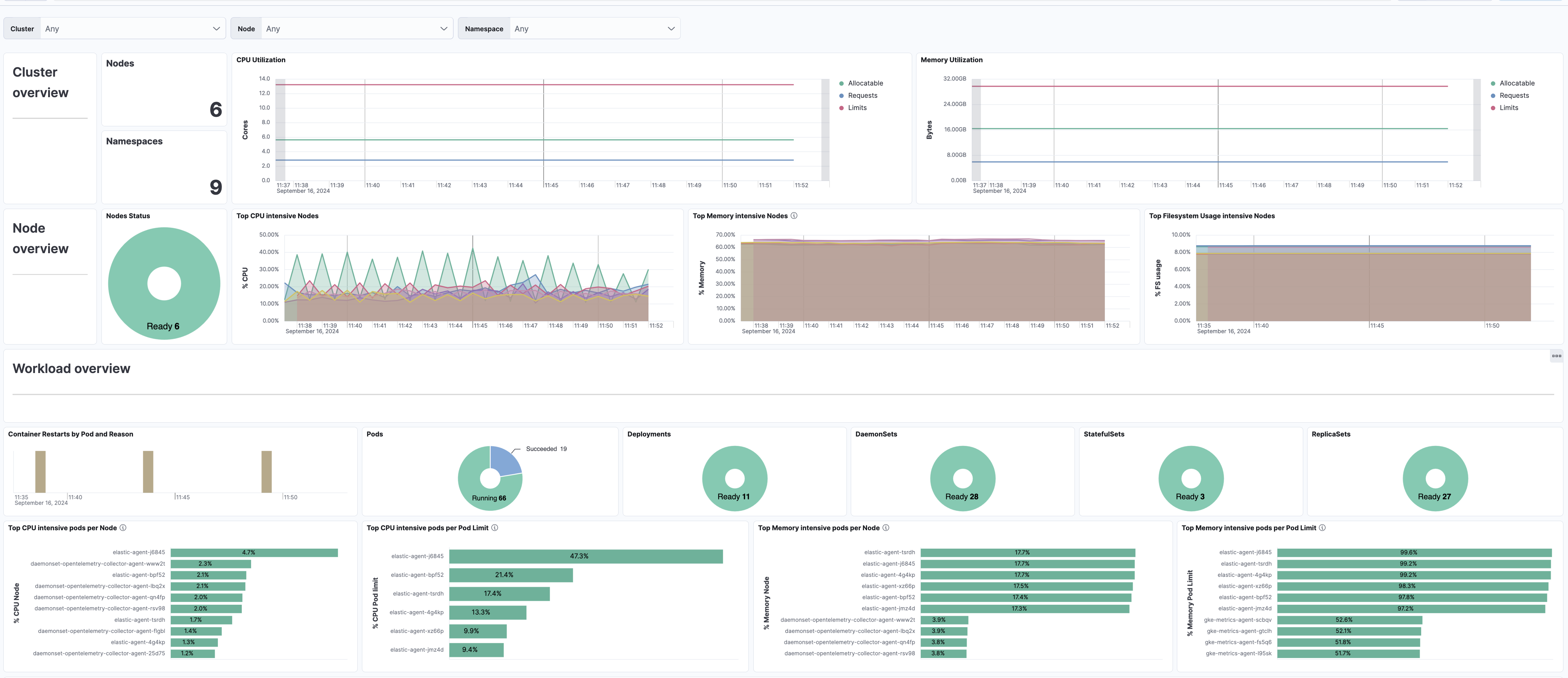
This integration includes one or more Kibana dashboards that visualizes the data collected by the integration. The screenshots below illustrate how the ingested data is displayed.
Changelog
| Version | Details | Kibana version(s) |
|---|---|---|
| 1.3.0 | Enhancement (View pull request) Add discovery field to support auto-install |
9.2.0 or higher |
| 1.2.2 | Enhancement (View pull request) Update EDOT quick start url |
8.18.0 or higher 9.2.0 or higher |
| 1.2.1 | Enhancement (View pull request) Add opentelemetry category |
8.18.0 or higher 9.2.0 or higher |
| 1.2.0 | Enhancement (View pull request) Use k8seventsreceiver data for K8s Events visualisations |
8.18.0 or higher 9.2.0 or higher |
| 1.1.1 | Bug fix (View pull request) Update the visualisation filters for ad-hoc fields |
8.18.0 or higher 9.0.0 or higher |
| 1.1.0 | Enhancement (View pull request) Add support for Kibana 9.0.0 |
8.18.0 or higher 9.0.0 or higher |
| 1.0.0 | Enhancement (View pull request) Making package GA |
8.18.0 or higher |
| 0.0.6 | Enhancement (View pull request) Adding events to overview dashboard |
— |
| 0.0.5 | Enhancement (View pull request) Remove events from overview dashboard |
— |
| 0.0.4 | Enhancement (View pull request) Update format_spec to target 3.3.0 |
— |
| 0.0.3 | Enhancement (View pull request) Add a link to the onboarding flow, fix the package logo |
— |
| 0.0.2 | Enhancement (View pull request) Change logo and description of the package, fix overview dashboard |
— |
| 0.0.1 | Enhancement (View pull request) Initial draft of the Kubernetes OpenTelemetry Assets package |
— |